The Build
A production cloud in under a week.
<20
Hours Total
<1
Week
100%
Uptime Target
2
Engineers
1. Spec the Hardware
Size for your workload.
CPU
16 cores
RAM
128 GiB
Storage
3 TiB
OS
Ubuntu 24.04 LTS
2. Install Applications
1
OS. Ubuntu Server, SSH keys, disable root.
2
Firewall. Default deny. Open only what's needed.
3
Docker. Container runtime for all services.
4
Monitoring. Prometheus + Grafana.
5
Reverse proxy. Nginx with TLS.
3. Secure Access
WireGuard VPN. No exposed ports. Dynamic DNS.
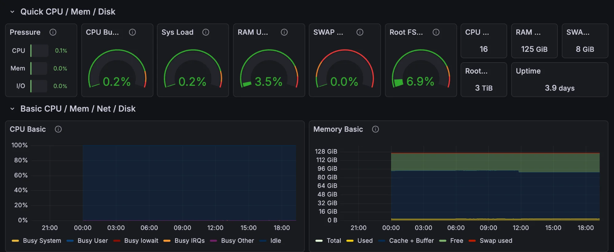
4. This Website
Running on that server right now.
CPU 0.2% · RAM 3.5% · Uptime 3.9 days
For engineers like Jacob Rosenbacher and Vladimir Vuksan, this is a walk in the park. 100% uptime is achievable. The tools are mature. No Silicon Valley required.